
Keeping your website visible on search engines can feel like a waiting game that’s costing you traffic. (“Oh good, more time to overthink my keywords.”)
Since it takes so long for new content to get indexed, there’s a slim chance of potential site visitors finding it when it’s most relevant.
Wish there was a WordPress plugin that could instantly notify search engines about new or updated content for faster indexing and better search visibility?
Say hello to CrawlWP.
CrawlWP is a WordPress SEO plugin that boosts site visibility on search engines with instant, automatic indexing, and SEO performance insights.
Table of Contents
Notify search engines about new content
CrawlWP lets you ping search engines about new content right from your WordPress website, so you can get more visibility without breaking a sweat.
- Automatically notify search engines like Google, Bing, and Yandex
- Get notifications for post type, taxonomy, or page events

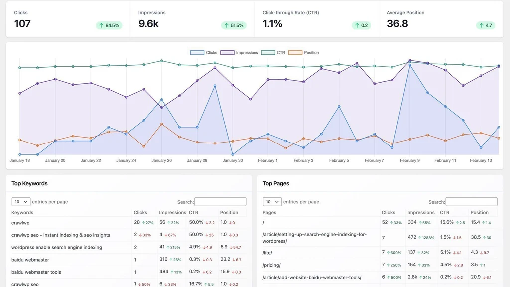
Get real-time SEO data on your dashboard
Want more insights? This plugin lets you seamlessly connect to Google Search Console for a real-time view of search traffic on your website.
- View high-level metrics at a glance including clicks, impressions, and clickthrough rates
- Analyze your top keywords and pages to see what’s getting the most interest

Speed up optimization with bulk indexing
- Index multiple pages in bulk, saving you the hassle of manually submitting URLs one by one
- Submit multiple pages at once to search engines with just one click
Whether you’re launching a new page or updating old content, CrawlWP makes it easy to optimize your SEO strategy every step of the way.
Get lifetime access today!